증빙 업로드부터 AI 평가, 갭 분석, 보고서 생성까지 —
컴플라이언스 진단의 모든 과정을 하나의 플랫폼에서 해결합니다.

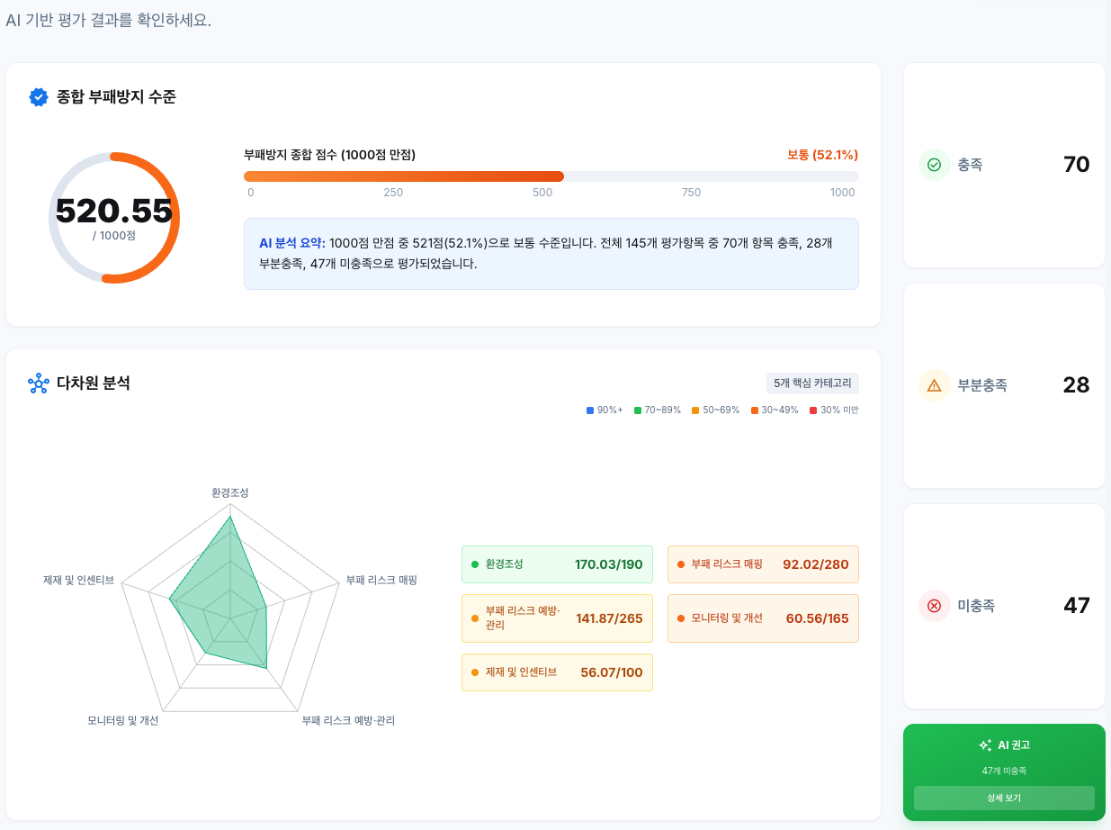
통합 기반 평가 진단
증빙 자료를 업로드하면 AI가 K-CP(국민권익위원회), TRAC(국제투명성기구), ISO 37001 등 컴플라이언스 기준에 따라 자동으로 평가합니다. 수백 개의 평가 항목도 몇 분 안에 완료됩니다.

업로드 한번으로, AI가 알아서 분류
수백 개의 증빙 자료를 올리면, AI가 각 항목에 가장 적합한 증빙을 자동으로 매칭합니다. 수작업 문서화에 드는 시간을 90% 이상 획기적으로 줄여줍니다.

깊이 있는 인사이트
평가 영역별로 강점, 약점, 개선사항을 상세 분석합니다. 단순 점수가 아닌, 실제 가능한 개선 방향을 제시하여 실질적인 컴플라이언스 역량 강화를 돕습니다.

한눈에 보는 컴플라이언스 현황
레이더 차트, 점수 분석, 종합 진단 의견을 포함한 전문적인 보고서를 자동으로 생성합니다. PDF 형식으로 내려받아 경영진 보고에 바로 활용할 수 있습니다.

통합 리스크 모니터링
리스크 등록부, 리스크 매트릭스, 모니터링 대시보드를 통해 조직의 컴플라이언스 리스크를 체계적으로 관리합니다. 리스크 등록부에서 대응 조치까지 하나의 흐름으로 관리됩니다.

하나의 플랫폼, 모든 표준
다양한 컴플라이언스 모듈을 하나의 플랫폼에서 통합 관리합니다. 새로운 표준이 추가되어도 기존 데이터와 함께 연속적으로 관리됩니다.